
Metric | Description |
Network connections | Total number of server connections |
SELECT queries | Number of queries executed per unit of time |
Total file opens | Number of file opens |
Inserted rows | Number of insertions executed per unit of time |
Merges executed on backend | Number of threads being merged |
Total threads processing queries | Number of threads to start query processing |
CPU utilization | CPU utilization of each node |
1-min CPU load | CPU load in 1 minute of each node |
Disk space utilization | Ratio of used disk space to the maximum available disk space * 100% |
Memory utilization | Memory utilization of each node |
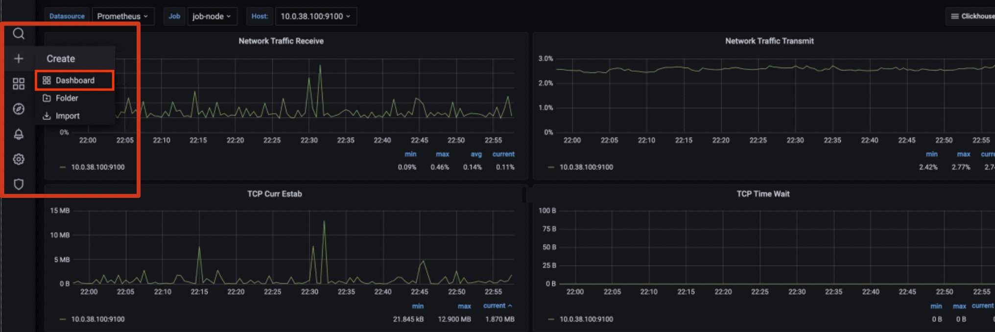
Outbound network traffic rate | Rate of data sent by the ENI |
Inbound network traffic rate | Rate of data received by the ENI |





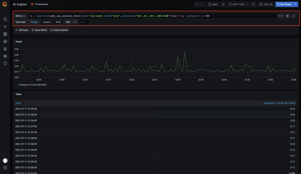
node_cppu_seconds_total is the metric. For more metrics, see metrics.





Metric | Description | Remarks |
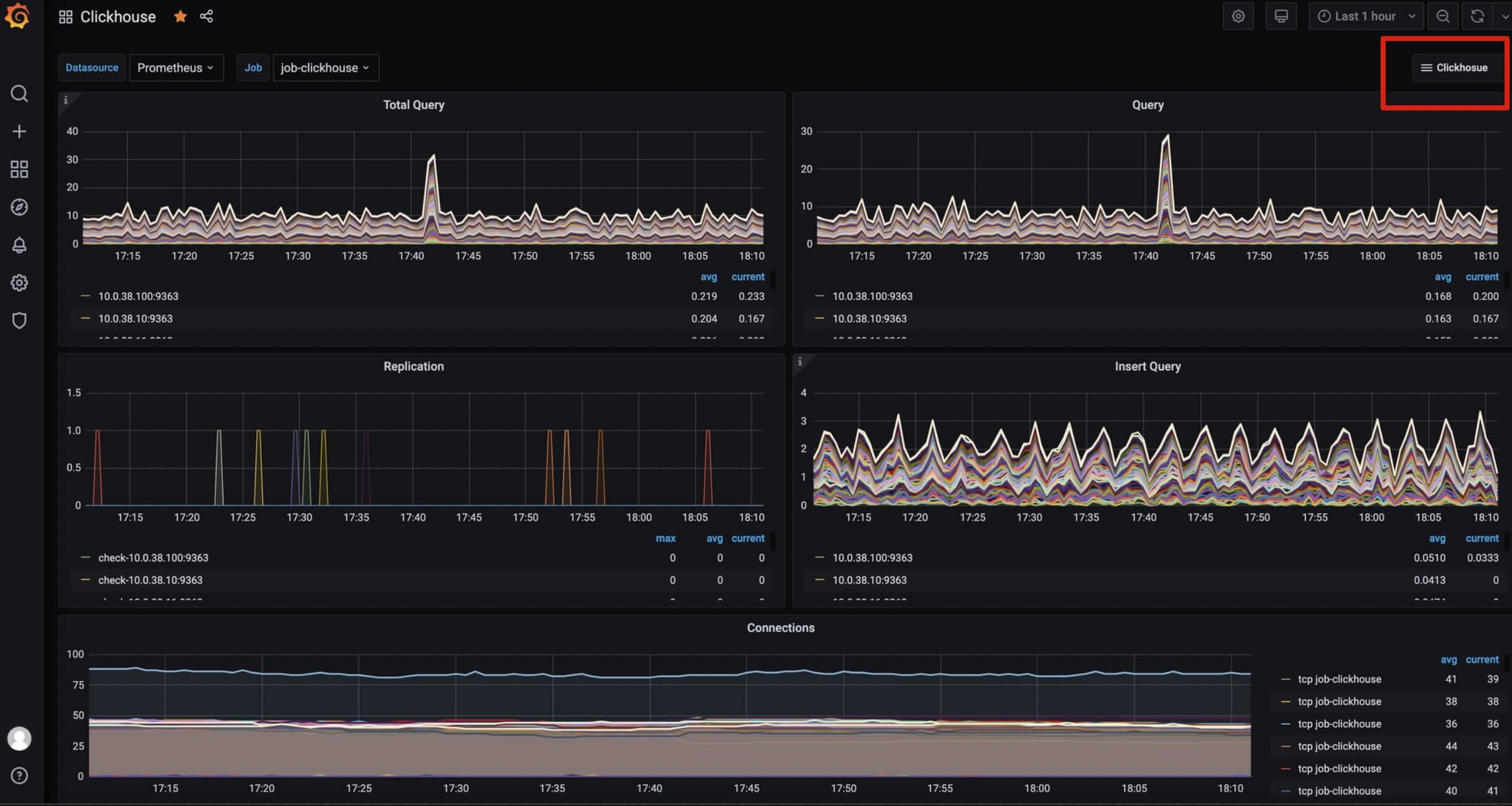
Total Query | Number of CRUD statements executed per unit of time | - |
Query | Number of queries executed per unit of time | - |
Replication | Sending, acquisition, and checking conditions of a single replica | - |
Insert Query | Number of insertions executed per unit of time | - |
Connections | Number of connections of each node | - |
Read/Write Syscalls | Number of read/write system calls of each node | - |
Number of Read/Write with a File Descriptor | Number of handles for file reads/writes and failed reads/writes per unit of time | - |
Bytes of Read/Write with a File Descriptor | Size of files read and written per unit of time | - |
Cache Rate | Cache hit rate and miss rate | Indicates repeated queries of the business |
Selected Ranges | Number of index hits for a query, matching the amount of query data for a particular SQL hit | - |
Selected Marks | Number of index hits for a query, matching the amount of query data for a particular SQL with a finer granularity | - |
Merge1 | Number of threads being merged | The number of merges should not be set too large. A high merge rate means that the amount of data imported per batch is too small, and the data is relatively concentrated and proportional to the part file directories |
Merge2 | Number of rows being merged | - |
Merges Time | Compression and consumption time (rate) | It is related to the amount of compressed data |
Parts of ReplicatedMergeTree Merged | Number of replicated parts merged per unit of time | - |
Mutations | Number of replicated part mutations per unit of time | - |
Pool Tasks | Number of tasks performed on the backend | - |
Open Files | Number of file opens per unit of time | - |
Compressed Read Buffer | Size of compressed read cache used per unit of time | - |
Memory | Memory usage of each node | - |
Feedback